Фразу «Не ваши ключи – не ваши монеты» слышал абсолютно каждый участник криптосообщества. Некоторые усвоили этот урок задолго до краха некогда дико популярной биржи FTX. Другие же предпочли его проигнорировать и продолжают хранить активы на биржах и дальше.
Конечно, приватные ключи находятся в большей безопасности, если они хранятся у владельца кошелька. Но Алекс Крюгер приводит весомый контраргумент. Но из-за забытых ключей потеряно гораздо больше криптовалюты, чем из-за взлома биржи:

Тем не менее, биржам определенно нельзя слепо доверять.
Худший из возможных сценариев произошел на прошлой неделе. Более 5 миллионов человек по всему миру потеряли большую часть или все свои средства, которые хранились на бирже Сэма Бэнкмана-Фрида.
SponsoredВсе это вызвало на криптовалютном рынке огромный шок – который, вероятно, пока еще не осознан до конца.
Пользователи покидают биржи
Согласно данным Santiment, более половины участников опроса держат на биржах треть или меньше монет:

Очевидно, что сейчас существует серьезное недоверие со стороны участников криптоиндустрии к централизованным биржам. И это вполне объяснимо. Беспрецедентное банкротство FTX – объективно болезненное событие для миллионов людей. Сравнить его можно только с крахом Mt.Gox в 2014 году.
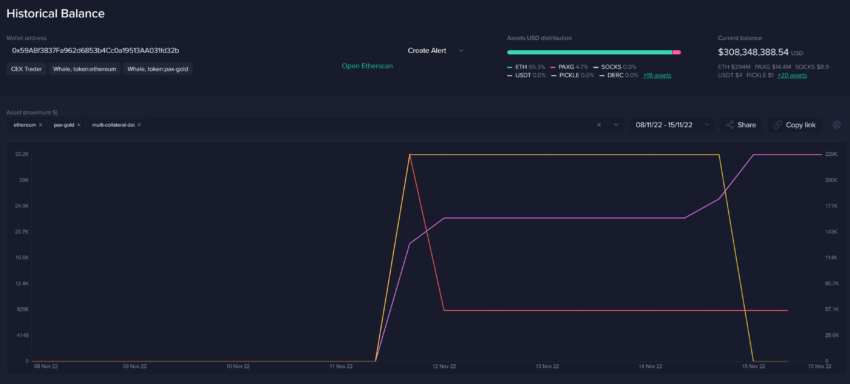
Santiment обнаружил адрес, который выкачивал средства с FTX. Существует мнение, что он может принадлежать Сэму Бэнкману-Фриду или кому-то из его близкого круга:

В настоящее время баланс этого кошелька составляет $308,3 млн., и криптовалютному сообществу определенно стоит внимательно за ним следить.
Участники крипторынка в панике
Стоимость нативного токена биржи FTX FTT упала почти до нуля, когда генеральный директор Binance Чанпэна Чжао (CZ) заявил, что решил продать большую часть принадлежащих бирже FTT. Из-за того, что FTX безответственно распоряжалась средствами пользователей, падение цены токена немедленно вызвало кризис ликвидности.
Sponsored SponsoredВ результате всей этой драмы и паники вокруг централизованных бирж обсуждения, связанные с биткоином (BTC), снова отошли на второй план:

Социальное доминирование FTX началось со второй недели ноября. В тот момент по рынку поползли слухи о кризисе ликвидности биржи. Когда обсуждения касаются нативных токенов бирж, цены, как правило, становятся нестабильными.
Вот иллюстрация того, как много сейчас говорят о централизованных биржах:

Однако FUD иногда может быть полезен для будущего движения рыночных цен. Когда толпа ожидает падения в результате негативных новостей, усиление медвежьих настроений может привести к неожиданному развороту тренда и росту цен.

Приведенный выше график имеет несколько двоякий смысл:
Sponsored- Адреса акул и китов Binance USD (BUSD) и USD Coin (USDC), которые владеют от $100 тыс. до $10 млн, активно закупают стейблкоины. Киты Tether также продолжают накапливать USDT
- Количество адресов биткоин-китов, владеющих суммами от ~$1,7 млн. до ~$170 млн., продолжает падать беспрецедентными темпами и сейчас составляет минимальное за 4 года соотношение от общего объема доступного предложения BTC
Рост покупательной способности китов за счет накопления стейблкоинов указывает на то, что они, возможно, просто ждут подходящего момента для покупки BTC.
Переломные события для всей индустрии
Существует предположение, что в будущем как институциональные, так и розничные трейдеры будут опасаться держать монеты на биржах. Однако за неделю после краха FTX объем торгов 10 крупнейших по рыночной капитализации активов практически нормализовался:

Это может служить подтверждением того, что панические настроения в криптосообществе немного раздуты.
А вот в корреляции рынка акций и биткоина произошел явный перелом:

Индекс S&P 500 недавно вновь поднялся до 10-месячных максимумов. В это же время цена биткоина достигла 2-летнего минимума, опустившись ниже $17000 впервые с ноября 2020 года.
Все это можно рассматривать как причину для оптимизма и интерпретировать эти беспрецедентные времена как «кровь на улицах». После вызванного обвалом FTX падения цен на рынке увеличились реализованные убытки:

В последний раз трейдеры несли столько убытков в середине июня. После достижения дна 17 июня биткоин вырос на 28% за следующие четыре недели.
Также можно посмотреть на соотношение убыточных и прибыльных сделок с BTC. Если оно сохранится и на следующей неделе, это будет самая большая доля убыточных транзакций в истории. Предыдущий недельный рекорд был зафиксирован в сентябре 2019 года, когда цена биткоина снизилась на 26% за две недели.

Как бы вы ни относились к недавним событиям, объективно верно то, что это событие стало одним из худших мыслимых сценариев для участников крипторынка. Неверие сообщества в безопасность своих активов, как правило, приводит к стагнации.
Но централизованные биржи необходимы для расширения и роста криптовалютного рынка и всего сектора. Поэтому требование большей прозрачности и доказательств платежеспособности должно в конечном итоге привести к улучшению ситуации.
Если биржи будут вынуждены прислушаться к участникам криптосообщества из-за угрозы потерять значительную часть своей базы, это в конечном итоге заставит их быть хотя бы в некоторой степени более честными и этичными в обращении с пользовательскими средствами.
Читайте свежие новости криптовалют на портале BeInCrypto и присоединяйтесь к дискуссии в нашем Телеграм-канале.