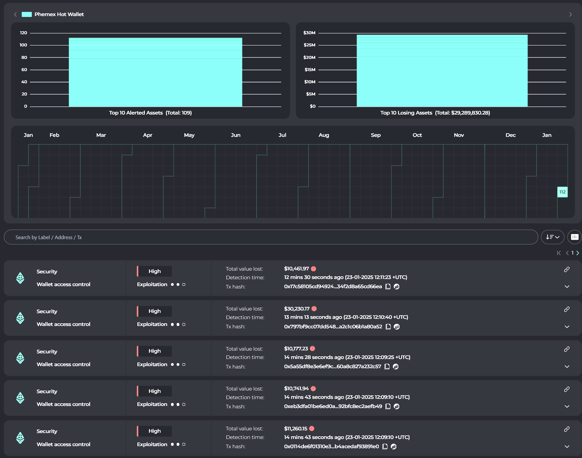
Эксперты по кибербезопасности зафиксировали подозрительные транзакции с использованием горячих кошельков криптовалютной биржи Phemex
В Cyvers отметили, что неизвестные адреса перевели криптоактивы на сумму более $29 млн и уже начали конвертировать их в Ethereum (ETH).
Хотите всегда быть в курсе главных криптособытий? Подпишитесь на нашу еженедельную рассылку и получайте самые важные новости прямо на почту!
О сомнительной активности, вовлекающей горячие кошельки Phemex, также сообщили специалисты из PeckShield.
Команда криптобиржи заявила, что временно приостановила вывод средств. В настоящее время специалисты проводят экстренную проверку потенциально затронутого кошелька, а также работают над планом компенсаций, который раскроют в ближайшее время.
«Мы приносим искренние извинения за причиненные неудобства. Вывод средств скоро будет восстановлен», — написали представители Phemex в X (бывш. «Твиттер»).
Они добавили, что все текущие бизнес-операции и торговые услуги работают в обычном режиме.
Генеральный директор криптобиржи тоже отреагировал на новости, заявив, что все холодные кошельки Phemex остаются в безопасности.
Точная сумма похищенных средств пока остается неизвестный. По предварительным данным, злоумышленникам удалось украсть около $29 млн.
Инцидент с Phemex — пока что первый крупный взлом с начала 2025 года. В прошлом году хакеры обчистили криптоиндустрию на более чем $2,3 млрд.
Новость дополняется
Хотите стать частью большого и дружного сообщества BIC? Тогда подписывайтесь на нашу группу в «Телеграме» — там вас ждет общение с криптоэнтузиастами, помощь от наших экспертов и эксклюзивные комментарии опытных аналитиков.





